How Hospitality Contact Centers Can Recapture Missed Reservations with AI
Every day, your hotel’s reservation team fields a nonstop stream of calls—each one a potential booking, each one a chance to hit your occupancy goals. Yet, for all that effort, far too many of those conversations end the same way: “I’ll call back,” “Let me check with my spouse,” or “That’s more than I was hoping to spend.”
For a Revenue Leader, those unbooked calls are more than missed numbers on a report. They’re the difference between a strong month and a not-so-good one. But your agents are busy and your supervisors are stretched thin. Nobody has time to comb through thousands of recordings to figure out why people don’t convert. Manual QA catches only a fraction of what’s really happening. The rest of the story (and the revenue tied to it) vanishes into thin air.
You can feel it in the daily firefight:
-
A spike in call volume but no matching increase in bookings.
-
Executives are asking for insights that your team simply doesn’t have.
-
Endless performance meetings based on guesswork rather than data.
-
And agents who want to do better but don’t have clear feedback on what’s costing them the sale.
The consequence? Thousands—sometimes hundreds of thousands—of dollars in potential revenue quietly slip through the cracks every month. And it feels like there is nothing you can do about it.
At MiaRec, we have seen this pattern play out across some of the largest hospitality contact centers worldwide. That’s why our AI-driven platform was built to surface exactly what traditional QA misses: clear, structured insights into why bookings are lost, where the biggest opportunities lie, and how to recover them.
In this playbook, we’ll show you how leading hotel contact centers use MiaRec to uncover the root causes behind every unbooked call, prioritize follow-ups by revenue impact, and coach their teams to turn “I’ll think about it” into “Let’s book it.”
Product: MiaRec Revenue Intelligence
Please note: The AI configuration described below is implemented once during onboarding with MiaRec’s help. You do not repeat this setup for every campaign. We co‑create the tasks and prompts with you, and then you reuse and refine them over time.
The Hidden Cost of Missed Reservations
Every missed reservation represents a potentially empty room, which means lost revenue:
Lost Revenue = (Total Revenue if all rooms were occupied / Total Available Rooms) x Number of Empty Rooms
Hotel contact centers have always known this, but understanding why those reservations were lost has been nearly impossible. Traditional methods rely on spot-checking a handful of calls or maintaining manual Excel sheets. Even then, you might find out what happened—but not why.
The frustrating part is that you know you are sitting on a goldmine of data: every call is recorded. But until recently, there was no feasible, scalable, or trustworthy way to turn those recordings into structured insight.
How AI Changes the Game
Recent advancements in AI, particularly in large language models (LLMs), enable the analysis of every conversation with full context, eliminating the need for manual reviewers. Instead of listening to a small fraction (2-5%) of your calls, you can now extract accurate, actionable insights from 100% of your interactions. Once you have extracted those insights, you can aggregate them, perform trend or root cause analysis, as well as slice and dice the data to find the answers to your questions.
For hospitality contact centers, this means finally being able to answer critical revenue questions:
-
Which dates are generating the most missed bookings?
-
How much potential revenue was lost?
-
Why didn’t guests book? (Was it price, timing, uncertainty, or something else?)
-
Which calls should we follow up on first?
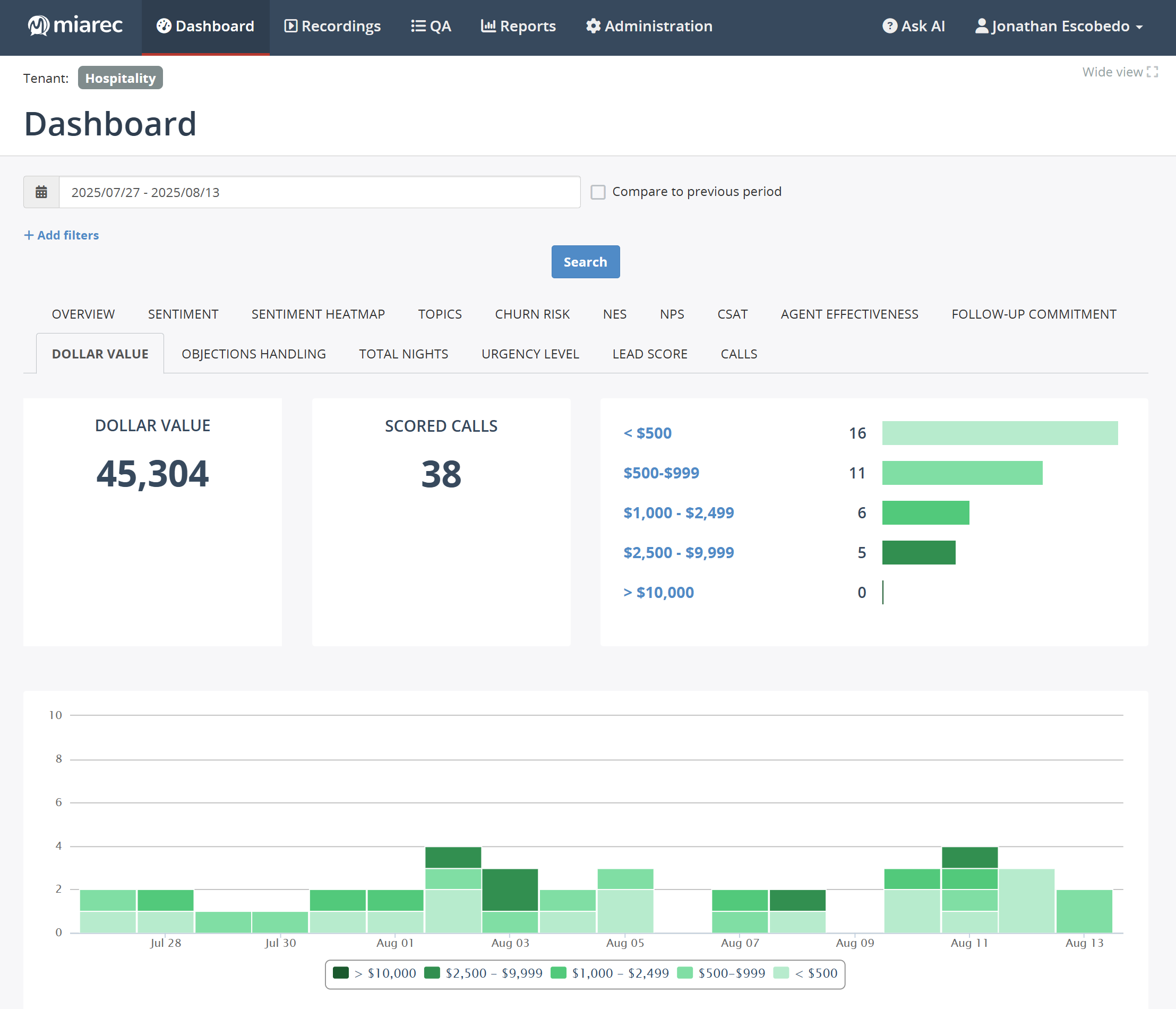
Quantify Missed Revenue By Cause, Date, and Value Band
Below, I will show you how you can set this all up within MiaRec, but before I do that, I want to show you what you can do once we have all the data automatically populating.
In this instance, we would build a Lost Revenue report that aggregates no‑book calls by sales‑loss reason and estimated dollar value. This includes:
- Intended stay dates: spot price‑sensitivity or availability issues tied to specific periods (e.g., holidays).
- Value bands & color cues: $0–$499, $500–$999, $1,000+, $5,000+ to surface high‑impact cases at a glance.
- Click‑throughs: jump from any aggregate to the call details and AI summary.

Image: MiaRec Revenue Insights Dashboard indicating the revenue lost per day. It specifically breaks down why the reservations were lost (by the number of calls and actual revenue).
In addition, you can create aggregated views in visual dashboards, like these two examples below:

Image: Screenshot of a dashboard within MiaRec indicating the average total nights booked per call as well as the number of calls requesting 1, 2, 3, 4, and 5+ nights.

Image: Screenshot of another dashboard within MiaRec indicating the dollar value bands per call.
This will give you information like:
- Single‑day spikes of "Discuss with travel party," totaling five‑figure risk.
- "Price is too high during" peak weeks—fuel for pricing tests for higher booking capacity.
All of this is done automatically, so your agent can focus on helping the customer, making the reservation, increasing revenue, and staying compliant with data-sensitivity regulations.
Ready to see how it all works?
Step-by-Step: How MiaRec Revenue Intelligence Works
To set up your revenue recovery analysis, we will need to configure the AI Tasks to extract the data points and insights you need to make revenue recovery possible. We will show you below how you can do this with MiaRec Revenue Intelligence.
First, we go into the MiaRec Admin section to set up the AI Tasks. MiaRec AI Tasks are a set of prompts and custom instructions which tell the MiaRec AI what you are asking it to do and how you expect the results to look. Imagine the MiaRec AI Tasks as custom GPTs for MiaRec AI.
Each task has:
- A name (e.g., “Reservation Start/End Dates”),
- Detailed prompts that describe what the AI should look for,
- An attribute mapping connecting that extracted value to the correct database field,
- Optional visibility settings (local or global), and
- Enable/Test/Clone controls to manage and iterate on them safely.
MiaRec is fully flexible; you can create your own AI Tasks and write your own prompts, and you can completely adjust the prompts and instructions to your specific business needs and show the AI what "good" looks like for your business.
During onboarding, MiaRec’s team configures the initial AI tasks and mappings with you. Over several meetings/emails, we will fine-tune the AI prompt that serves to achieve your hotel’s business goals.
For this hotel reservation recovery use case, we need five key AI tasks that power the Lost Revenue report and callback workflow:
- Reservation start date and reservation end date (Number of total nights)
- Dollar value (total quoted reservation cost)
- Sales-loss reason
- Call outcome (booked vs. no sale)
- Call reason (booking inquiry vs. other)
Let’s go through them one by one so you know what is behind it all.
1. Reservation Start & End Dates - Total Nights
The first task we need to set up is using the AI to understand the preferred reservation start date, end date, and the number of nights the guest would like to book.

Image: Screenshot of how to create an AI Task to extract the reservation start and end date as well as the total nights the guest was going to book for in the MiaRec Admin Panel.
Reservation Start Date
Purpose: Identify when the guest planned to begin their stay.
- Prompt logic: The AI scans the transcript for language such as “checking in on,” “arriving,” or “starting on.”
- Mapping: Output populates the Reservation Start Date field.
- Why it matters: Knowing the start date helps calculate potential occupancy and link missed reservations to specific periods (e.g., holidays, conferences).
Reservation End Date
Purpose: Extract when the guest planned to check out.
- Prompt logic: Looks for “checking out,” “leaving,” or “until [date].”
- Mapping: Output to the Reservation End Date field.
- Why it matters: Enables the next task—total nights—and connects to potential revenue by length of stay.
Total Nights
Purpose: Automatically calculate how long the stay would have been.
- Prompt logic: Either directly extracted if the caller says “three nights,” or calculated by comparing the start and end dates.
- Mapping: Total Nights field.
- Why it matters: Helps estimate total booking value and forecast inventory utilization.
If the AI does not properly extract the correct reservation dates, it will significantly affect the chance of success for an agent during a follow-up call. Many factors need to be taken into account for the AI to get the correct dates. For instance, the customer could be talking about a past booking, or one for this year, next year, or even talk about multiple dates as an option.
We customize this prompt to not make assumptions and analyze the call to be certain that it is for a new reservation, with the correct dates.
2. Dollar Value (Estimated Booking Value)
Purpose: Capture the total cost quoted for the stay.
- Prompt logic: Instructs the AI to find the dollar amount or price range discussed (e.g., “That would be $1,250 for four nights”).
- Mapping: Estimated Booking Value field.
- Why it matters: Quantifies each missed reservation opportunity, forming the foundation of the Lost Revenue report.

Image: Screenshot of how to create an AI Task to extract the dollar value (or other currency) of the hotel reservation in the MiaRec Admin Panel.
To have the AI capture the cost of the stay, as opposed to other numbers mentioned in the call, together we will create a detailed prompt for it to recognize which numbers to categorize properly, knowing the difference between dollar amounts, loyalty numbers, and sensitive data such as credit card numbers (which, by the way, get automatically redacted).
Also, as part of the prompt, we have the AI recognize common colloquial terms for numbers so they don’t get ignored or misinterpreted, i.e., "two fifty-seven forty-five" means $257.45. So the AI knows that "two fifty" a night for 8 nights is $2,000.00, and if this call didn’t end in a booking, it warrants follow-up.
3. Sales-Loss Reason
Purpose: Determine why the caller did not book.
- Prompt logic: The AI uses pattern recognition to categorize explicit reasons such as “need to talk to my wife,” “price too high,” or “pets not allowed.”
- Mapping: Sales-Loss Reason categorical field.
- Why it matters: These classifications power all downstream analytics—Lost Revenue dashboards, callback priorities, and training focus.

Image: Screenshot of how to create an AI Task to extract the reason the reservation was lost.
Typical loss‑reason categories (customized to your property/brand):
- Discuss with their travel party
- Price too high (by dates or package)
- Pet policy
- Resort/amenity fees
- Allergy/room constraints (e.g., hypoallergenic, location)
- Availability/date mismatch
- Cancellation or other hotel policy
- Didn’t have pertinent information on hand (e.g., credit card, IDs)
- Comparing hotels
4. Call Outcome
Knowing if the room was booked or not on the call is crucial in order for the AI to get it correct for timely follow-up on the no-sale calls. Traditionally, hotel contact center agents record all of this manually, and even get 10-15 cents per call when they properly classify it as successfully booked. Even with this incentive, a lot of data gets missed due to human error, call volume, etc.

Image: Screenshot of how to create an AI Task to extract the call outcome in the MiaRec Admin Panel.
The AI automatically goes through each call and records the outcome in the database, a task that would require an unfeasible number of agents to do the same thing.
The AI prompt is scripted to not only look for a successful booking (e.g., "Booking is confirmed. See you on the 25th of November.") but also to check to see if:
- This was a new or existing booking
- The reservation was made on this call
- Credit card information was collected
- Other necessary data, etc. was shared
Hotel contact center managers can now create reports of “No Sale” call outcomes and filter them by reservation date and dollar amount so their agents can contact high-value prospective guests to increase the hotel’s occupancy rate and revenue.
5. Call Reason
Hotel call centers field calls for multiple reasons, such as:
- Making a new booking, successfully booked or not
- Modifying/canceling/refund
- Confirming (e.g., room type, amenities, extras)
- Issue(s) which are resolved/not resolved/escalated
- General questions about the hotel, amenities, and room types
- Etc.

Image: Screenshot of how to create an AI Task to extract the call reason in the MiaRec Admin Panel.
As part of trying to recapture missed reservations, only attempted new reservation calls are required. Using the AI to classify the calls into categories, you can filter out the noise of non-reservation calls.
If your hotel contact center has divisions outside of reservations, i.e., support, those calls can automatically be filtered out since they won’t be relevant. For reservation calls, our team, together with you, will script the AI to look for key phrases to determine if this is a new reservation call or not.
Putting It All Together
Once configured, these AI tasks work together automatically. Each call transcript flows through the pipeline, the AI extracts these data points, and MiaRec populates structured fields for every record—ready for filtering, charting, or exporting.
Good to know: During onboarding workshops, we co‑create the list, write short definitions, and add guardrails (“classify only when explicit; no guessing”). We calibrate with real call samples, and then lock the taxonomy for reliable reporting.
Also, you can ask MiaRec to only apply the above AI Tasks to a specific set of calls. For example, you can choose to ignore calls under approximately two minutes or without usable transcripts (less than 200 words) and not include customer service calls.
We then test each prompt line by line to ensure accuracy. You can clone and edit tasks as you scale to new use cases—without re-engineering the foundation. The testing is crucial since agents and callers say the same things in different ways, and we codify them so the AI can classify consistently.
Operationalize Recovery: Turn Insight Into Bookings
MiaRec Revenue Intelligence analyzes all of the relevant (within the scope we set above) calls for the insights we asked it to look for. It will analyze each call automatically and aggregate the data for you.
Now, you do daily triage. Depending on your contact center’s needs, this is what it could look like:
- Filter the Lost Revenue table to $1,000+ opportunities, openings due to cancellations, etc.
- Export a callback list or push to your existing workflow (if integrated).
Agent workflow:
- Open the AI call summary and confirm context (dates, room type, party size, quoted price).
- Use a short, approved script to secure the next step (hold the room, schedule a decision call, or present a relevant package).

Image: Screenshot of single call view showing the AI-generated call summary.
Manager workflow:
- Track callbacks completed, conversion rates, and time‑to‑callback.
- Review examples where agents let a high‑value call end without a next step and then coach immediately.
Optimize Pricing & Inventory With Trend Analysis
In addition to calling back those lost revenue opportunities, you can also leverage this information and move upstream from recovery to prevention. Consider running a trend for loss reasons by intended stay date to see when "Price too high" or "Availability" spikes. You can also partner with revenue management to test price adjustments, packages, or inventory changes (e.g., pet‑friendly allocation) for those periods.
Note: You can also layer in MiaRec CX Intelligence to understand friction drivers behind each category.
Last, but not least, we want to ensure we track the success of this revenue recovery initiative closely by defining KPIs, such as:
- Recovered revenue ($) from callbacks
- No‑book rate (overall and by reason)
- Callback conversion rate and time‑to‑callback
- Incidence of top loss reasons over time
- Auto QA improvement on critical behaviors
Cadence: Weekly ops review for triage and trends; monthly revenue optimization review for pricing/policy tests.
Conclusion & Next Steps
With a one‑time, guided setup, MiaRec surfaces exactly why bookings are lost, how much revenue is at stake, and where to focus callbacks and coaching. The result is a tighter feedback loop, more brilliant pricing moves, and more rooms booked without adding headcount.
See MiaRec in action. Ask us to walk you through the AI Admin setup, the Lost Revenue report, and the callback workflow using your data—and start recovering the revenue you are already earning.
You May Also Like
These Related Stories

How AI Can Help Health & Life Insurance Contact Centers Streamline Data Capture & Entry Workflows

How Much Setup Do Generative AI Auto QA & Auto Data Redaction Require?


